How to Host and Manage 100s of Websites with AccuWeb.Cloud Hosting
If you’re wondering, “How can I deploy and manage hundreds of websites seamlessly in the cloud?” the answer lies in AccuWeb.Cloud’s scalable and robust hosting infrastructure. Unlike traditional VPS setups that rely on fixed CPU and RAM allocations, AccuWeb.Cloud offers fully elastic hosting resources that automatically adjust to traffic spikes and changing workloads. This approach ensures cost efficiency, high performance, and uninterrupted website availability.
In this guide, we’ll show you how to host and manage 100+ websites on a single Elastic VPS using cPanel, one of the most popular and feature-rich hosting control panels. You’ll learn how to:
- Configure an Elastic VPS for optimal performance
- Install and set up cPanel for multi-site management
- Efficiently host and manage multiple websites from a single control panel
- Monitor and optimize resource usage to maintain smooth website performance
By following these steps, developers, agencies, and businesses can scale their hosting operations efficiently while maintaining control and reliability for all hosted websites.
Step 1: Understand Your Hosting Requirements
The process begins with a questionnaire that identifies your specific needs, including:
- How many websites you want to host?: Approximately 100+ websites.
- What is your traffic pattern: General traffic which is predictable or traffic with spikes?
- Resource usage: Cloudlets instead of fixed CPU and RAM allow dynamic scaling.
- Scalability needs: Vertical (increased resources on a single VPS) and horizontal (adding more VPS nodes).
- Security requirements: SSL, firewalls, and malware protection.
AccuWeb.Cloud uses these inputs to recommend the ideal Elastic VPS with its dynamic scalable hosting configuration.
Step 2: Setting Up an Elastic VPS with necessary RAM and vCPU
With AccuWeb Cloud, we define Cloudlets as the building blocks of resources, where 1 cloudlet equals 128 MB of RAM and 200 MHz of CPU. This unit-based system dynamically adjusts resource allocation for maximum efficiency.
Setting up a VPS:
-
- Log in to the AccuWeb.Cloud Dashboard:
Access the platform using your credentials.

- Create an Elastic VPS Instance:
- Navigate to the Elastic VPS section.
- Choose the initial number of cloudlets based on RAM requirements (e.g., 2 GB RAM which will need 16 reserved cloudlets for base usage).

- Set limits for vertical scalability to avoid uncertain billing surprises! (e.g., up to 16 GB RAM which will need 128 dynamic cloudlets for traffic spikes).
- Log in to the AccuWeb.Cloud Dashboard:
- Installing cPanel on the Created VPS
To install cPanel & WHM on your VPS, follow these steps:
- Access your VPS via SSH using your preferred terminal or SSH client. Run the following command to download and install cPanel & WHM:
cd /home && curl -o latest -L https://securedownloads.cpanel.net/latest && sh latest - The installation process will begin and may take some time to complete. Once it finishes, you’ll receive a URL to log in to your WHM (Web Host Manager) interface.
- Log in to WHM using your VPS root credentials to start configuring your cPanel setup.

- Access your VPS via SSH using your preferred terminal or SSH client. Run the following command to download and install cPanel & WHM:
- Vertical and Horizontal Scalability in AccuWeb.Cloud
In AccuWeb.Cloud, vertical, and horizontal scalability is already built into the platform, eliminating the need for manual scaling. You can easily adjust these settings based on your project’s requirements:Vertical Scaling-Scale Up or Down as per your usage

Vertical scaling allows your VPS to dynamically allocate resources like RAM, CPU, and storage as your demand changes. This ensures your applications perform smoothly during traffic surges without any downtime. Adjusting vertical scaling is as simple as modifying the limits in your environment settings.Horizontal Scaling

Horizontal scaling enables the addition of more VPS instances to distribute the workload efficiently. This can be done manually via the Environment Topology section in the AccuWeb.Cloud dashboard. It’s beneficial for large-scale workloads requiring load balancing and high availability.By leveraging both vertical and horizontal scalability, AccuWeb.Cloud ensures your infrastructure remains flexible, reliable, and cost-effective, even during peak demand.
Step 3: Creating Hosting Accounts in cPanel for 100s of Websites
We’ve created 150 domains/subdomains in a control Panel account, in this demonstration, we have used cPanel as a control panel.
Step 1: Create a Main cPanel Account in WHM
- Log in to WHM.
- Go to Account Functions > Create a New Account.
- Enter the domain, username, password, and email.
- Select or customize a package as needed.
- Click Create to finalize.
Step 2: Add Subdomains in the cPanel Account
- Log in to the cPanel for the main account.
- Navigate to Domains > Subdomains.
- Add up to 150 subdomains for your websites (e.g., site1.example.com, site2.example.com, etc.).
Real-Time Application
In a real-world scenario, instead of subdomains, you can choose to:
- Create 150 separate cPanel accounts for individual websites, or
- Continue using domains/subdomains within the main account as demonstrated here.
This method offers flexibility based on your specific requirements and ensures you can efficiently manage all 150 websites within a single cPanel account.
Step 4: Deploy Websites Using control panel
For deploying website using control panel follow these 2 steps:
Once the subdomains are created, each subdomain will have its folder under public_html. Website files can be uploaded using either the File Manager or an FTP client.
- File Manager:
- FTP:
- Connect to the server via FTP using your cPanel FTP credentials.
- Navigate to the appropriate subdomain folder in the public_html directory and upload your website files.
Softaculous allows for quick and easy deployment of CMS platforms like WordPress, Joomla, and more.
- Install CMS Platforms:
- Log into cPanel to access the main domain account.
- Go to Softaculous App Installer (found under the Software section).

- Choose the CMS or app you want to install (e.g., WordPress, Joomla).

- Softaculous will automatically install the CMS on your subdomain, and you can customize settings (admin login, database, etc.) as needed.
For this blog, we installed various applications on 150 subdomains using Softaculous to demonstrate load handling and efficient management of multiple websites.
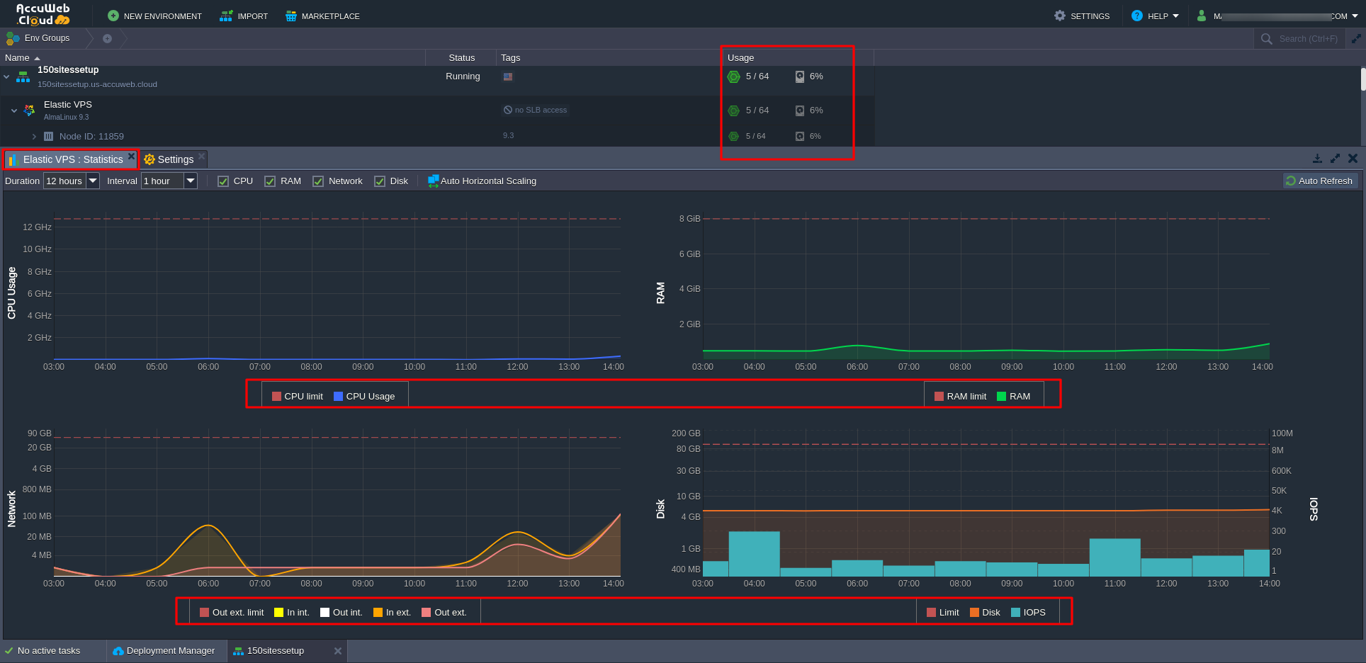
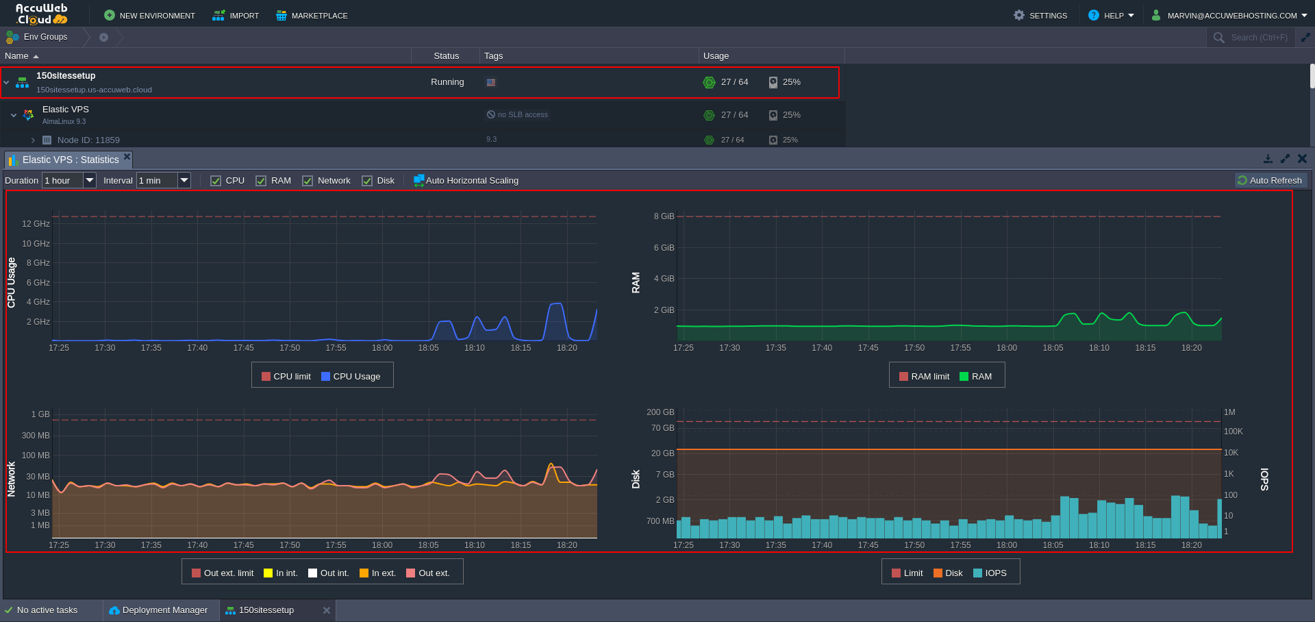
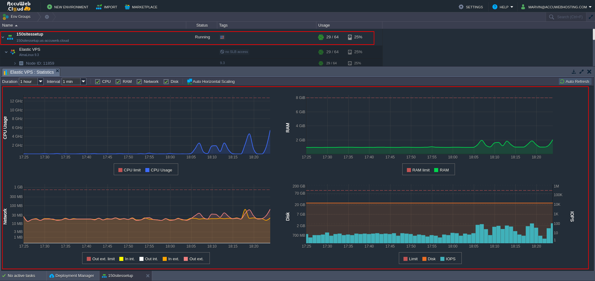
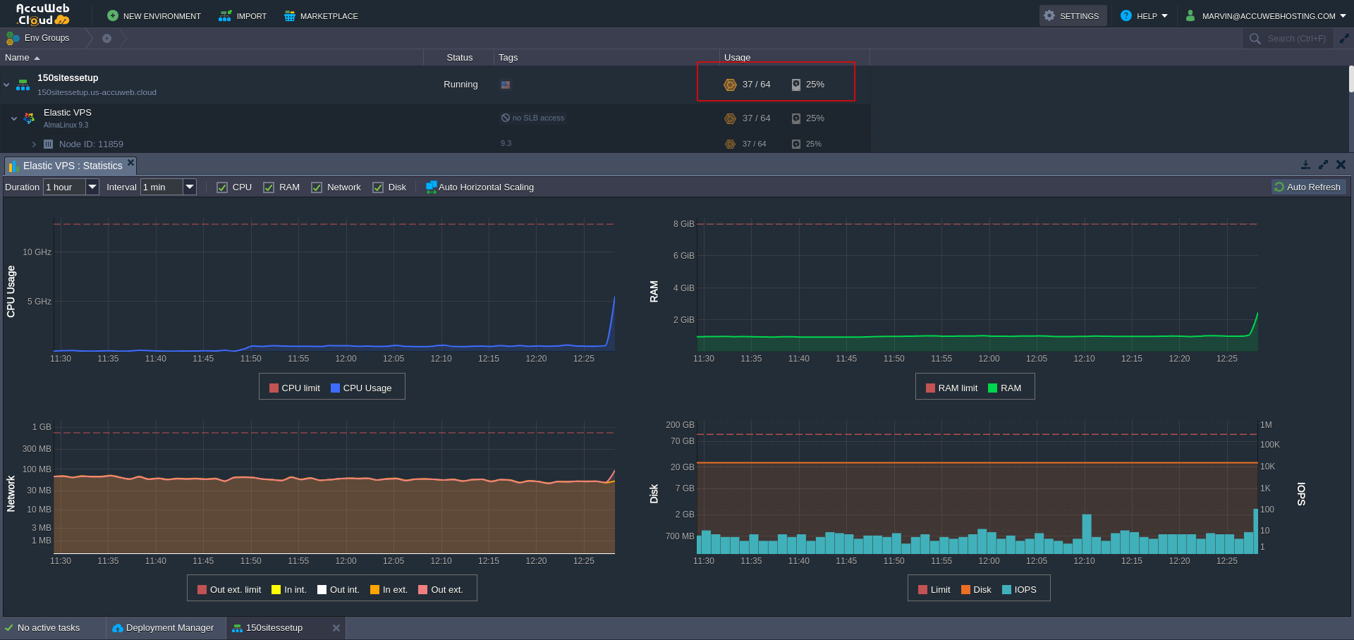
3. Monitor and Optimize Resource Usage
- Monitor Cloudlet Usage:
- Log into your AccuWeb.Cloud Dashboard.
- Navigate to the environment where your Elastic VPS is located.
- In the environment overview, you’ll see the total cloudlets consumed by the VPS and the websites hosted on it.
- This allows you to monitor overall resource usage, ensuring your VPS is operating within the allocated cloudlets.

- Optimize Cloudlet Usage:
- If the VPS exceeds the allocated cloudlets due to resource-intensive websites, you can adjust the cloudlets allocated to your Elastic VPS directly from the AccuWeb.Cloud Dashboard.
- Vertical Scaling: AccuWeb.Cloud’s vertical scaling automatically adjusts cloudlet allocation based on the demand, ensuring that your VPS has enough resources to handle traffic spikes.
- If you find that your websites are consuming more resources over time, you can manually adjust the number of cloudlets from the AccuWeb.Cloud Dashboard to match the growing needs of your websites.

Step 5: Configure DNS and Point Domains
To make websites live follow the 2 steps given below:
You can use reliable online tools to ensure that your domains are resolving correctly:
- DNSChecker (dnschecker.org) – Check DNS propagation across multiple global locations.
- WhatsMyDNS (whatsmydns.net) – Perform quick lookups for DNS records worldwide.
Step 6: Ensure Smooth Operations During Heavy Traffic
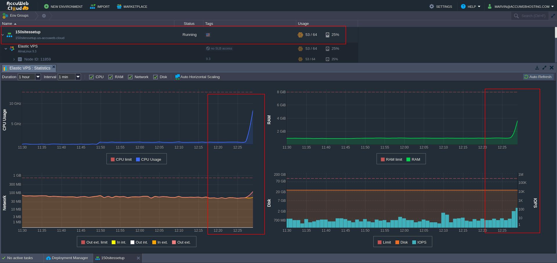
Monitoring the resources in AccuWeb.Cloud Dashboard:
- Track real-time resource usage for your VPS, including CPU, RAM, Disk, and Network metrics.
To assess the real-time load on the server and manage the auto-scaling feature effectively, we used specific tools that generated load across all 150 websites simultaneously. These tools sent multiple requests within defined time intervals, simulating varying traffic levels to observe the server’s response. This approach allowed us to monitor the server’s resource usage in real time and evaluate how the auto-scaling feature manages increased demand. By doing so, we could identify how the system handles high traffic volumes and ensures optimal performance through automatic resource adjustments.
Idle: Resource usage remains minimal with stable CPU, RAM, Disk, and Network activity.
Moderate Traffic: Resource usage increases due to moderate traffic or operations, showing balanced CPU and RAM activity.
Heavy Traffic: Resource usage peaks under heavy traffic or resource-intensive tasks, requiring close monitoring to avoid potential performance issues.
- Set up alerts to proactively detect traffic spikes or resource limits for efficient management.
Wish to set different load alerts?
Click to Learn
Traffic Analytics in cPanel:
- Use Metrics > Awstats, Bandwidth in cPanel to analyze the performance of individual websites.

For example: realestate.accucloudsupport.com — December 2024


Following are the screenshots of the website statistics generated by Awstats.



- Identify high-traffic websites and allocate additional cloudlets to the environment as needed.
Learn more about how to upgrade resources.
Why Choose AccuWeb.Cloud for Hosting Multiple Websites?
AccuWeb.Cloud offers a robust and scalable hosting platform designed to manage multiple websites effortlessly. Here’s why it’s an excellent choice:
Scalability: Resources automatically adjust to meet real-time traffic demands, ensuring your websites maintain optimal performance.
Flexible Plans: Customize Cloudlets and storage based on your needs with flexible pay-as-you-go plans, keeping costs under control.
High Performance: With SSD storage, efficient load balancing, and distributed systems, your websites enjoy fast response times and smooth operations.
Security: We prioritize your data’s safety with built-in firewalls, DDoS protection, and regular updates.
Reliability: Redundant data centers and a solid uptime guarantee mean your websites are always accessible and running smoothly.
Conclusion
Managing 100s of websites in the cloud might seem overwhelming at first but with AccuWeb.Cloud, it’s straightforward and stress-free. Thanks to our Elastic VPS that you get the perfect balance of flexibility and efficiency. Resources adjust automatically to meet traffic demands, so you’re never paying for more than you need while ensuring your websites run smoothly even during peak times.
The integration of cPanel makes day-to-day management a breeze. From creating hosting accounts to monitoring performance, it’s all intuitive and beginner-friendly, yet powerful enough for seasoned pros. Tools like Softaculous for one-click installs and Awstats for analytics help you stay in control while saving time.
With built-in scalability, top-notch security, and reliable uptime, AccuWeb.Cloud provides everything you need to confidently manage multiple websites. Whether you’re running subdomains or individual accounts, the process is optimized to keep things efficient and stress-free.
When it comes to hosting multiple websites, AccuWeb.Cloud makes it not just possible but surprisingly simple.
People Also Ask(And You Should Too!)
1. How many websites can I host on a single AccuWeb.Cloud VPS?
With AccuWeb.Cloud’s Elastic VPS, you can host and manage 100+ websites on a single server, thanks to scalable CPU, RAM, and storage resources that adjust based on traffic and workload.
2. Why use cPanel for multi-site management?
cPanel is a user-friendly and powerful control panel that simplifies website deployment, domain management, email setup, and database configuration, making it ideal for managing multiple websites efficiently.
3. Can AccuWeb.Cloud VPS handle sudden traffic spikes?
Yes. The elastic hosting infrastructure automatically scales resources such as CPU, RAM, and storage, ensuring websites remain fast and responsive even during traffic surges.
4. What is an Elastic VPS, and how is it different from a traditional VPS?
An Elastic VPS allows dynamic resource scaling, unlike traditional VPS with fixed CPU and RAM. This ensures optimal performance, cost-efficiency, and flexibility for hosting multiple websites.
5. How can I monitor resource usage for multiple websites?
You can use cPanel’s built-in monitoring tools, server dashboards, or third-party applications like Nagios, Zabbix, or Grafana to track CPU, memory, storage, and bandwidth usage for each website.
6. Is it safe to host multiple websites on a single VPS?
Yes, if you properly configure isolation, security settings, and resource allocation. AccuWeb.Cloud’s VPS provides robust security measures to protect all hosted websites.
7. Can I scale my VPS as my number of websites grows?
Absolutely. The Elastic VPS platform supports horizontal and vertical scaling, allowing you to increase resources like CPU, RAM, and storage without downtime as your website portfolio expands.
8. Is technical expertise required to manage 100+ websites on VPS?
Basic experience with cPanel and server management is sufficient. For advanced optimization and monitoring, AccuWeb.Cloud offers dedicated support and detailed guides to simplify multi-site management.
9. How does hosting multiple websites on a single VPS reduce costs?
By using one Elastic VPS to host multiple sites, you share resources efficiently, eliminating the need to purchase multiple servers, which reduces overall hosting expenses.
10. Can I integrate third-party applications for better management?
Yes. AccuWeb.Cloud VPS supports integrations with performance monitoring tools, backup solutions, and security plugins, making multi-site management seamless.

Jilesh Patadiya, the visionary Founder and Chief Technology Officer (CTO) behind AccuWeb.Cloud. Founder & CTO at AccuWebHosting.com. He shares his web hosting insights on the AccuWeb.Cloud blog. He mostly writes on the latest web hosting trends, WordPress, storage technologies, and Windows and Linux hosting platforms.











